Kinaxis DCM


Description
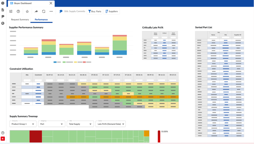
Kinaxis Maestro is an AI-powered supply chain orchestration platform designed to help automotive supply chain teams coordinate complex operations in real time. It provides end-to-end visibility and connects data from internal and external sources into a single, enterprise-wide view.An always-on AI engine delivers real-time analytics and predictive insights, enabling supply chain leaders to make fast, informed decisions when facing demand swings or potential disruptions.
Teams can simulate millions of “what-if” scenarios to identify bottlenecks and plan responses before issues arise—an essential capability in an industry shaped by fluctuating demand, tight production windows, and multi-tier dependencies.
Maestro is Catena-X certified for demand and capacity management, confirming that it meets strict interoperability and data security standards within the automotive network.
Maestro fits seamlessly into the broader Catena-X ecosystem.
Organizations gain a tool that can directly engage and exchange data with other Catena-X -certified solutions in a standardized, secure way. This interoperability promotes more cohesive collaboration across OEMs, Tier 1s, and beyond, with shared information governed by common guidelines.For supply chain team leaders, the practical value is clear: Kinaxis Maestro delivers greater agility, transparency, and confidence in daily decision-making.
Within a connected ecosystem, it simplifies data sharing, accelerates response times, and enhances resilience—empowering teams to navigate today’s complex automotive supply chain with more precision and less risk.

